Measures for the technical problems
Construction engineering of the Niigata Minato tunnel
Measures for the technical problems
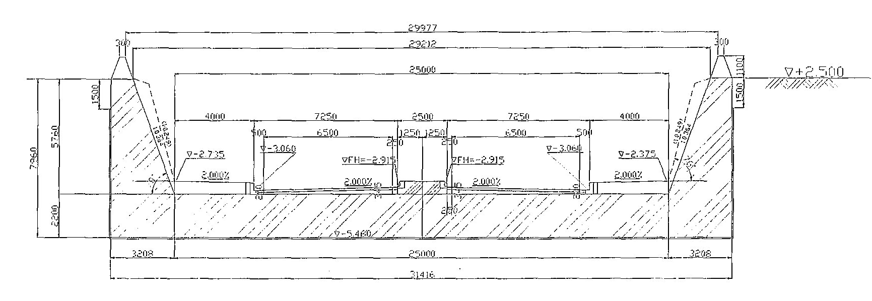
We have faced following major technical problems to construct the Niigata Minato tunnel. Various measures were taken for the solution of these problems.
- Liquefaction countermeasures for Soft sandy ground at Left bank retaining wall section
- Large-scaled excavation work at soft sandy ground with high ground-water level
- Seismic design for immersed tube tunnel at Soft sandy ground
- Creation of symbolic characteristics and realization of amenity space

*Click on the sectional view to see enlarged view



